要说最近大家都关注的事情,莫过于近期召开的“两会”,全国各大代表积极建言献策,不少热门话题引起了各行各业的关注,其中,“远程办公”多次登上热搜榜,引起大家热烈讨论。

近年来,“互联网+”的推进,“数字经济”的崛起,远程办公对于大家来说并不陌生,尤其是疫情的发生让各大企业都开启了远程办公,欧美国家一些头部公司或IT互联网和高科技公司已经将远程办公模式常态化,渗透率达20%左右。
不过,国内远程办公的普及率仍然处于比较低的水平,只有1%左右。很多企业表示,远程办公虽然突破了空间的限制,但同时增加了沟通成本、管理成本,员工工作效率和效益也不能很好保证。

从事跨境电商行业的企业,远程办公更是让上述问题更加突出,一位亚马逊运营主管说道:
远程办公不能让我准确、高效地掌握店铺运营情况;
运营的日常工作多且杂,需要和不同岗位沟通,远程办公增加沟通成本,让工作效率降低。同时,还有可能影响日常运营的节奏和质量,这也会导致复盘时,没有完整的数据汇总和有效的工作总结。
远程办公带来的难处不仅如此,很多亚马逊运营也表示:
远程办公其实就是把在公司的事情搬到了家里去做,但可能因为远程办公的属性,不可避免地造成一些误会。其实专心致志,忙得焦头烂额,但领导也有可能不这么认为。还会因为居家办公的“便利”无限延长工作时间。
由此可见,不管是运营或是运营主管,都觉得远程办公的弊大于利:

虽然他们是两个不同岗位角色,但本质上代表了跨境电商企业和员工对远程办公的不同看法,这个行业目前想大规模实行远程办公还存在着一定难度。但是,全球疫情态势仍然严峻,远程办公将是企业在未来很长一段时间都无法绕开的办公模式,毕竟这种模式能在关键阶段帮助企业维持日常经营,减少损失。
那么,跨境电商企业该如何克服困难,将远程办公的作用发挥到最大呢?

根据跨境电商运营工作的场景痛点,积加重磅推出的这3个功能,帮助企业规范运营流程、提高运营效率,降低管理成本,让企业在日常经营中实现精益、智能化管理,哪怕是远程办公模式,也能将不利影响降到最低,实现远程办公效益的最大化。
跟着小G一起来看看这些功能能够帮助跨境电商企业解决什么问题。

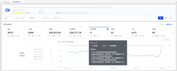
积加「广告看板」包含7个看数板块,数据由宏观到局部并由图形、表格等多种形式展现,只需30S,就能让管理层快速了解广告关键指标数据,掌控广告投放情况,清楚哪些店铺广告花了大钱,哪些店铺广告赚了大钱。
同时,解决了广告数据汇总、分析的难题,运营不再需要花费大量时间去汇总每个店铺、每个广告类型的数据,并且对ACoS、CVR、ACoAS等关键指标以排行榜的方式进行可视化展现,能够快速定位表现不好的广告活动,提升广告数据查看、分析的效率和准确率。

「广告看板」除了数据全面、分析精益以外,还能帮运营智能地分析广告表现,「广告表现」气泡图可以展示不同广告花费下,前100个投放关键词、商品和搜索词的曝光点击转化表现,运营看气泡大小和位置就能判断投放表现的好坏。

总结:
可以说「广告看板」就是一个“全面、精益、智能”的广告数据综合管家,即使是远程办公,「广告看板」也能够满足管理层和运营对广告数据的不同需求,省去来回沟通的时间,提升办公效率。

「广告预算分析」是积加独有的新功能,最大的特点是能够帮助运营精准把控广告花费及曝光时段,结合分时策略,实现广告精细化投放。
「广告预算分析」直观展示所有广告活动每日曝光情况,运营能够自定义查看广告预算覆盖情况、了解广告曝光时长24小时分布情况、联动广告活动花费及表现等明细数据、结合流量损失预测及预算建议等等,帮助运营全方位掌控广告投放情况,合理地控制广告预算。

按需查看「广告预算分析」

提供广告投放的预算参考值
另外,该功能除了具有精益的分析能力外,数据的展现形式多样化、分析的方式智能化,管理层或运营获取信息的效率提升5倍以上,广告预算分析的准确率提高30%。
总结:
「广告预算分析」功能就像一个“全面、精益、智能”的预算管家,能够准确掌控超出预算时间,直观把握广告曝光时段,快速了解广告表现详情,还能智能提供预算建议,哪怕是远程办公,也不用担心广告无效烧钱了。

积加「运营日志」功能采用了先进的RPA软件技术,能够全面、自动地帮助运营记录商品的调整动作和店铺运营表现情况,比如:Listing优化记录、广告竞价调整、商品Review变化、关键词排名等。

「时间轴」视图
该功能可以降低运营优化调整后还需手动记录动作的时间成本,提高运营质量,不被繁琐重复的操作“绑住”,将运营的价值充分发挥出来。
不仅如此,这个功能还有利于管理层整体把控运营情况,当要复盘时,运营主管可以结合销售数据查看运营日志,有效总结运营经验,打造爆款套路。同时,支持不同的筛选条件查看,能够快速掌握各个员工的工作情况。

查看销售曲线,自动带入运营日志
总结:
「运营日志」功能就像“全面、精益、智能”的运营管家,不管是日常办公还是远程办公,能让运营工作高效、规范,运营主管的管理工作更有效、轻松。

我们知道,远程办公只是跨境电商企业在经营道路上遇到的一个坎坷,要想维持企业的长期经营,还需要面对更多困难。
如今,跨境电商行业竞争激烈,原来的铺货模式已经不能让跨境电商企业在这个行业站住脚,精品时代已经到来。在精品时代的潮流中,跨境电商企业势必要调整原来的策略和打法,如果在这过程中遇到诸多困难,让【积加】给你精品全渠道的解决方案,全面、精益、智能!
转自:中华网
【版权及免责声明】凡本网所属版权作品,转载时须获得授权并注明来源“中国产业经济信息网”,违者本网将保留追究其相关法律责任的权力。凡转载文章及企业宣传资讯,仅代表作者个人观点,不代表本网观点和立场。版权事宜请联系:010-65363056。
延伸阅读